Performance Hub dashboards
SUMMARY
Taboola’s Performance Hub is a group of new datasets and visualizations in Taboola Newsroom combining both a one-sheet-style visualization of total Taboola impact as well as robust dashboards for individual products like Homepage For You or Taboola Push. As such, rather than a new product, the Performance Hub is really more of an extension of Taboola’s existing product suite. So while Performance Hub is built with trust and transparency in mind, it’s most valuable to track KPIs of adopted products and execute optimizations to maximize their audience impact.
The Performance Hub is comprised of two primary parts:
- An overview tab for senior-level users providing total pageview and revenue contributions and aggregated audience product value
- More tactical section for those managing individual Taboola product offerings, including Homepage For You, Taboola Push, Taboola News, mid-page recommendations, Taboola Feed and Explore More.

ROLES & PERMISSIONS
The Overview tab can be viewed only by users who have Newsroom’s Admin role. All the per-product dashboards can be viewed by all permission levels. To learn how to add a new user or change a user’s current permissions, see How to Add User Accounts Or Change User Roles. If dashboards don’t contain critical data, they can be disabled. If you have questions, please reach out to your Newsroom Engagement Manager or newsroom-help@taboola.com.
NAVIGATION

Performance Hub is structured as a tabbed dashboard, with the summary results on the Overview tab and each product having its own dedicated tab. Unlike the majority of Newsroom, the Performance Hub is not designed as a realtime dashboard to react to breaking news, but rather as a strategic portal to view trends over longer increments of time. As such, Performance Hub supports fixed and variable date ranges up to six months old. Users also can view trends in daily, weekly or monthly increments, depending on the product. This allows for deep, strategic analysis of performance trends.
OVERVIEW TAB

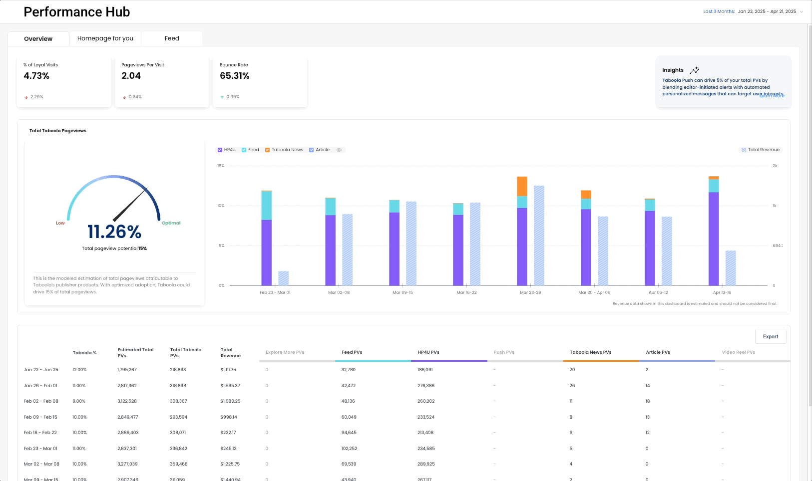
The Overview tab is designed to estimate the total audience and revenue contributions of Taboola products and trend them over time. The speedometer is the modeled estimation of total pageviews attributable to Taboola’s publisher products. These data are compiled from all publisher placements and products, including assumptions and modeling on total user journey. With optimized adoption, Taboola could drive 15% or more of total pageviews. Both the stacked bar chart and the tabular data below aggregates the weekly contribution of each audience product. To download the data, select the Export function. Any unadopted products will be shown in a disabled state.
PER-PRODUCT TABS
In addition to the Overview tab, each time a publisher adopts a product, there will exist a corresponding tab for that product. By default Taboola Feed and Taboola News always will be active. But tabs for other products will be activated upon implementation and go-live, including Homepage For You, Taboola Push, mid-page recommendations and Explore More. For Homepage For You, the dashboard will not be shown until the product is shown to 90% or more of total traffic.
Each per-product dashboard contains specialized performance data specific to that product. For example, for Taboola Push, the dashboard includes total PVs, total subscribers, pageview data, session data and CTR for both personalized and editor-sent messages. For Homepage For You, performance of both the editor-curated control group and the personalized variant will be reported over time.
If you have questions, please reach out to your Newsroom Engagement Manager.